OVERVIEW
AWS Glue Studio was created to help enterprise teams build, manage, and operate data pipelines without requiring deep infrastructure expertise. The design challenge was not inventing new data systems, but enabling configuration-heavy workflows that remained correct, predictable, and scalable across teams and use cases.
My role focused on designing abstractions, guardrails, and workflows that allowed users to assemble complex pipelines safely, while preventing invalid configurations and reducing operational risk.
OVERVIEW
AWS Glue Studio was created to help enterprise teams build, manage, and operate data pipelines without requiring deep infrastructure expertise. The design challenge was not inventing new data systems, but enabling configuration-heavy workflows that remained correct, predictable, and scalable across teams and use cases.
My role focused on designing abstractions, guardrails, and workflows that allowed users to assemble complex pipelines safely, while preventing invalid configurations and reducing operational risk.
Overview
AWS Glue Studio was created to help enterprise teams build, manage, and operate data pipelines without requiring deep infrastructure expertise. The design challenge was not inventing new data systems, but enabling configuration-heavy workflows that remained correct, predictable, and scalable across teams and use cases.
My role focused on designing abstractions, guardrails, and workflows that allowed users to assemble complex pipelines safely, while preventing invalid configurations and reducing operational risk.
AWS Glue is a managed ETL (Extract, Transfer, & Load) service used by enterprises to process large volumes of data across diverse sources and destinations. As adoption grew, customers needed a way to compose and manage pipelines across teams without relying on deep infrastructure expertise.
Existing workflows required scripting, manual validation, and significant trial and error. This made it difficult for non-expert users to understand dependencies, validate configurations, or predict execution outcomes, especially at enterprise scale.

How might we enable users to configure complex data pipelines confidently while enforcing constraints that ensure correctness, reliability, and consistency across enterprise environments?
I led UX design for AWS Glue Studio in close partnership with engineering. My focus was on translating complex pipeline behavior into configuration-driven workflows that guided users toward valid, supported patterns.
I was responsible for defining interaction models for pipeline composition, designing configuration and validation flows, and ensuring the UI accurately reflected backend constraints without exposing unnecessary system internals.
Glue Studio serves users across a wide ETL skill spectrum, from advanced coders to no-code analysts. The challenge was designing a single authoring experience that scales across that range.
Primary focus
Designing scalable, production-grade data pipelines.
Responsibilities
Needs
Primary focus
Preparing and transforming data for modeling and production use.
Responsibilities
Needs
Primary focus
Extracting insights to drive business decisions.
Responsibilities
Needs
Users should configure intent, not construct systems from scratch.
Constraints and validation were integrated directly into the configuration experience to prevent invalid states early and reduce downstream failures.
This approach allowed users to move faster with confidence while maintaining enterprise standards for correctness and reliability.
The interface reveals detail when users need it, not all at once.

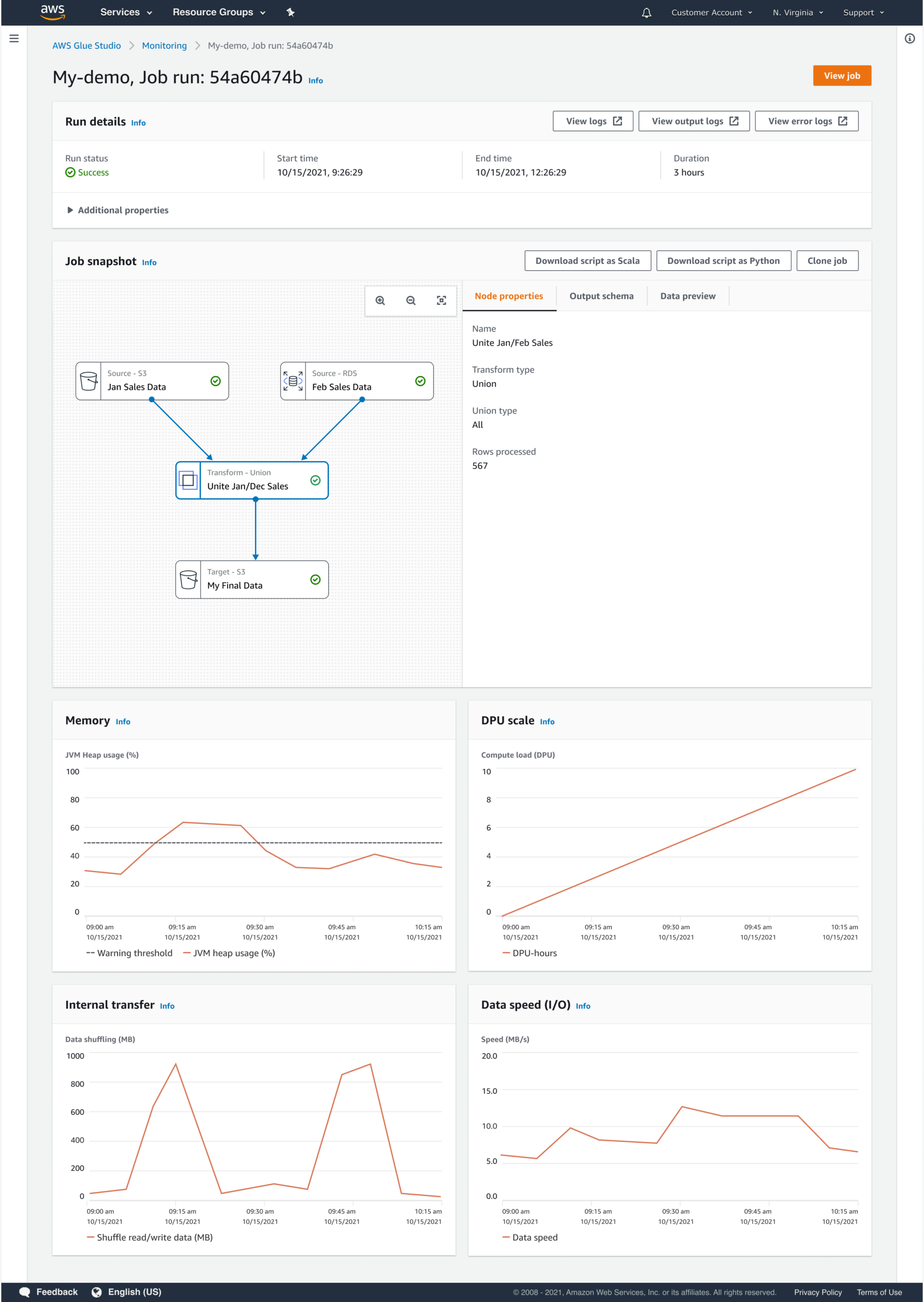
Users assemble pipelines by composing structured steps that define both execution order and operational expectations.
Workflow composition was designed to create a shared mental model that carries through from configuration to execution. By making structure and dependencies explicit up front, users could more easily understand pipeline behavior while it was running, not just when it was being built.
This approach:
The resulting experience enabled a broader set of users to build and manage data pipelines confidently while maintaining enterprise standards for correctness and reliability.
Key outcomes included:
Designing Glue Studio reinforced the importance of treating configuration as a first-class UX problem. Enterprise platforms succeed when abstraction is deliberate, constraints are surfaced at the right moments, and users are guided toward success without being overwhelmed by system internals.
This project shaped how I approach enterprise enablement: not by hiding complexity entirely, but by making it operable.
Portfolio
Model Migration as a Lifecycle ProblemEnabling enterprises to migrate models without losing trust, quality, or control
Career exploration for Workday's Career HubDesigning AI-assisted career exploration with human judgment at the center
Live Ops Alerting DashboardDesigning clarity for real-time operational decision-making
PartiQL Editor for Amazon QLDBUX Case Study
Asurion Virtual AgentUI Design
Enhanced chat for Chase mobileUI-UX design
UI for James Bond 007: World of espionageDesign system
Chase mobileUI-UX Design
Transaction details for Chase mobileUX Case study
Upgrade systems for Rival FireUX case study